在上一篇文章中,小编为您详细介绍了关于《影像为媒,荣耀30系列诠释人与自然和谐共处之道》相关知识。本篇中小编将再为您讲解标题不只是潮流旗舰光影之美,荣耀30Pro大杯旗舰超能打?。
原标题:不只是潮流旗舰光影之美,荣耀30Pro大杯旗舰超能打?
4月15日下午,荣耀线上发布会上的模特走秀环节还让我记忆犹新,而且荣耀30惊艳的外观,直接迷倒一大波网友。个人觉得荣耀30系列的发布,再一次印证了荣耀数字系列是荣耀潮美科技的担当,代表着潮流先锋。特别荣幸在今日头条的头条众测平台拿到了这款产品,让我有幸在第一时间体验到了这款代表着潮流科技的5G旗舰。下面就跟大家分享一下最近一段时间我使用该手机的体验,给各位打算换机的朋友们做个参考。

开箱与外观
刚刚收到手机的时候,其包装就给了我一些惊喜。除了包装上印有5G的字样外,包装上的Pro字样显得格外显眼,也许这就是心理作用吧,毕竟拿到大杯还是超开心的。包装内分别包含手机主体、使用指南、卡针、40W快充头、数据线。由于我拿到的是工程测试机,可能在附件或者手机系统上可能会和量产版的稍有不同,请以最终量产版为准



当第一眼看到荣耀30 Pro的时候就被它的6.57英寸超曲OLED飞瀑屏吸引,屏幕分辨率为2340*1080。正面的屏幕在两侧边缘处缓缓延伸至中框,过渡连接处就像是飞流瀑布落下一般,正因为采用这样的设计,这也使得荣耀30 Pro的屏占比高达92.3%。除此之外,在荣耀30 Pro屏幕的左上角还设计了双摄像头。




70°的超曲OLED飞瀑屏带来的极致视觉体验是无法用言语来形容的,只有拿到真机的时候才能感受到那种视觉冲击感。尤其在手机亮屏之后的显示效果是相当惊艳的,这块屏幕通过算法将硬件的4096级调光优化为万阶调光,提升了亮度变化过程中的平滑度,并且还支持电子书模式,增强了这块屏幕的观看体验。



后壳的材质采用了与屏幕弧面对称的3D曲面玻璃材质,我们首先可以看到左上角侧大胆的LOGO呈现,看起来更加时尚潮流。左上角的矩形摄像头模组看起来也很有科技感。我拿到的是霓影紫配色,机身的配色会随着光影变化,带来非常高的颜值。荣耀一直都是秉承为年轻人做好产品的理念,从这里足以看出。



在今年一众5G手机几乎都超过200g的情况下,荣耀30 Pro的重量仅为185g,在5G手机中显得格外轻巧。荣耀30 Pro的设计师们采用掐丝工艺精心打造出1.3mm的极窄中框,而且仍然保留了电源键和音量键,更加符合我们的日常操控习惯,整个机身最薄处仅有8.38mm,握在手中手感十足的爽。


性能表现
荣耀30 Pro采用了麒麟990 5G SoC,从去年到现在都是唯一一款7nm EUV工艺的5G芯片,还使用了自研架构的NPU单元、ISP图形处理单元等核心技术。麒麟990 5G SoC的性能大家都比较熟悉,这只有在华为或荣耀的高端机型上才会用上的旗舰级芯片。

我拿到手的是8+128G版本,荣耀30 Pro除了采用旗舰级的硬件配置外,软件上的优化也不容小觑。大量的软件优化技术,包括GPU Turbo游戏加速、Kirin Gaming+游戏优化、EROFS文件系统、方舟编译器等技术,让手机流畅度进一步提升。

依托麒麟990 5G强大的处理能力,荣耀30 Pro还拥有了强大的游戏性能。在使用荣耀30 Pro玩游戏时能带来超顺畅的运行、超流畅的跟手操作感。




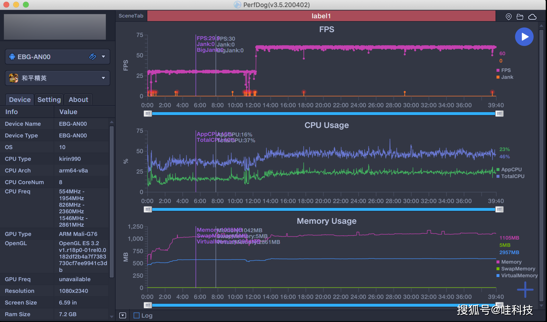
实际测试王者荣耀在开启全部高画质高帧率的情况下,游戏过程中会维持在59-60帧徘徊,游戏过程中不会出现卡顿掉帧或者帧率大幅度下降的情况。


在和平精英测试中,使用一般手机的30帧率模式,表现十分优秀,即使开启了最高画质和60帧率,在游戏过程中依然表现优秀。不论是开车狂飙还是城市钢枪,都不会出现卡顿不跟手的情况,足以见得麒麟990 5G SoC的性能表现,毕竟在大部分手机上都无法开启和平精英的60帧率模式。除了性能足够强悍外,荣耀30 Pro的双扬声器在游戏场景下,可以针对脚步声、枪声进行增强,实现立体音效果,听音就能辨位,从而带来沉浸式的游戏体验。


如果你担心手机长时间运行大型软件会出现手机发热严重的情况,那么在荣耀30 Pro身上可以完全可以打消这个顾虑,荣耀30 Pro搭载了VC液冷散热系统,VC面积达到1681平方毫米,同时在中框和电池盖、中框和屏幕之间分别放置了大面积的多层石墨,还通过AI动态调整热管理方案,软硬结合下,带来更好的散热效果。

操作系统
系统方面,荣耀30 Pro搭载全新的Magic UI 3.1,系统界面基本维持Magic UI 3.0的设计风格,细节方面却要比3.0更为丰富一些。虽然系统版本只增加了0.1,但使用起来最明显的变化是过渡动画变得更流畅了,应用切换、返回操作等动画变得更流畅。


我最喜欢的是在系统中全新加入的侧边应用栏,它可以让使用者快速的进行应用切换、应用分屏和小窗功能,这样能够让使用者更加便捷的处理信息,这一点的设计还是非常人性化的。


相机与拍照
荣耀30 Pro采用前置双摄和后置三摄,前置摄像头搭载3200万高清主摄和一枚800万超广角镜头,支持自动补光,拥有一流的色彩表现,能够拍出漂亮悦目的肤色。后置摄像头组合为4000万像素超感光镜头、50倍潜望远摄镜头和1600万超广角镜头。


荣耀30 Pro后置4000万像素超感光摄像头(f/1.8光圈 )+1600万像素超广角摄像头(f/2.2光圈)+800万像素长焦摄像头(f/3.4光圈,OIS光学防抖),支持 50倍超稳远摄、 超感光高清夜拍、960帧超级慢动作等功能。其中4000万像素超感光镜头采用了索尼IMX600传感器,1/1.7英寸型超感光传感器,能带来更好的画质。









从实际样张可以看到,这枚主摄的实际表现完全可以称得上旗舰的水平,不论是在什么场景下,它都可以呈现相当出色的宽容度,高光和暗处细节得到了很好的保留。即使在大逆光的情况下也可以得到观感非常出色的照片。






华为的变焦远摄能力在P系列的时候就证明了自己的强大,这次荣耀30 Pro采用的50倍潜望式远摄镜头也不例外,得益于长焦焦距和光学变焦对细节保留的优势,荣耀30 Pro的远摄拍摄样张呈现的画面与裁切变焦的感受是完全不一样的。


PS:由于乡下的夜景实在是有一些不太美观怕吓到各位,暂时就不展示样张了。虽然不放样张了,但是还是要说一下大底摄像头所带来的表现在夜间的时候真是更是令人吃惊,通透的夜色,观感极佳。
快充与续航
荣耀30 Pro内置4000mAh大容量电池,并且支持40W有线超级快充。大容量电池配合麒麟990的优化,让它的续航再上一层楼,重度用户使用一整天完全不成问题。尤其是加入的40W超级快充,30分钟即可充75%的电量,约60分钟可以充满。即使在没电的时候也能在短时间内快速回血,再也不用担心手机电量不足的问题了。


双扬声器
关于这个细节,我觉得一定要单独拿出来讲一下,荣耀30 Pro的双扬声器在工作时宛如低音炮一般,声音效果相当震撼。它的这个双扬声器系统具有智能音效的能力,能够识别音频场景,对应不同场景进行针对性优化,打造更好的外放效果。如果你身边有华为体验店的话,建议一定要在现场测试一下,那震感,用过就再也回不来了。


总结
除了上面提到的这些之外,荣耀30 Pro还支持WiFi 6+,5G双模6频以及4天线SRS天线等等。当然,在2020年的5G市场里,打造高端旗舰不仅仅是堆料就行的,荣耀30Pro不仅在硬件上做到了极致,在技术上也做到了各种突破,做到人无我有、人有我强。荣耀30 Pro再一次印证了荣耀数字系列是同时代影像和设计的代表之作。
感谢今日头条数码频道提供的本次测评产品!游戏网
编后语:关于《不只是潮流旗舰光影之美,荣耀30Pro大杯旗舰超能打?》关于知识就介绍到这里,希望本站内容能让您有所收获,如有疑问可跟帖留言,值班小编第一时间回复。 下一篇内容是有关《拼多多将投入逾15亿元现金及补贴,支持上海“五五购物节”》,感兴趣的同学可以点击进去看看。
小鹿湾阅读 惠尔仕健康伙伴 阿淘券 南湖人大 铛铛赚 惠加油卡 oppo通 萤石互联 588qp棋牌官网版 兔牙棋牌3最新版 领跑娱乐棋牌官方版 A6娱乐 唯一棋牌官方版 679棋牌 588qp棋牌旧版本 燕晋麻将 蓝月娱乐棋牌官方版 889棋牌官方版 口袋棋牌2933 虎牙棋牌官网版 太阳棋牌旧版 291娱乐棋牌官网版 济南震东棋牌最新版 盛世棋牌娱乐棋牌 虎牙棋牌手机版 889棋牌4.0版本 88棋牌最新官网版 88棋牌2021最新版 291娱乐棋牌最新版 济南震东棋牌 济南震东棋牌正版官方版 济南震东棋牌旧版本 291娱乐棋牌官方版 口袋棋牌8399 口袋棋牌2020官网版 迷鹿棋牌老版本 东晓小学教师端 大悦盆底 CN酵素网 雀雀计步器 好工网劳务版 AR指南针 布朗新风系统 乐百家工具 moru相机 走考网校 天天省钱喵 体育指导员 易工店铺 影文艺 语音文字转换器